Login
Community Edition
Community Edition Professional Edition Cloud Edge PE Edge IoT Gateway License Server Trendz Analytics Mobile Application PE Mobile Application MQTT Broker
Getting Started
Devices Library Guides Installation Architecture API FAQ
On this page

Troubleshooting

Possible performance issues

Here we will describe different possible scenarios of what may go wrong.

If you are using RETRY_ALL, RETRY_FAILED, RETRY_TIMED_OUT or RETRY_FAILED_AND_TIMED_OUT strategy for some rule-engine queue, it is possible that some failed node could block the whole processing of the messages in this queue.

Here what you can do to find the reason of the issue:

  • Analyze Rule Engine Statistics Dashboard. Here you can find out if some of your messages failed or timed-out. Also in the bottom side of the dashboard you can find description of the exceptions inside the rule-engine with the name of the problematic rule-node.

  • After finding out what rule-node is failing you can enable DEBUG and see what messages cause the failure of the rule-node and look at the detailed error description.

Tip: Separate unstable and test use-cases from other rule-engine by creating a separate queue. In this case failure will only affect the processing of this separate queue, and not the whole system. You can configure this logic to happen automatically for the device by using Device Profile feature.

Tip: Handle Failure events for all rule-nodes that connect to some external service (REST API call, Kafka, MQTT etc). This way you guaranty that your rule-engine processing won’t stop in case of some failure on the side of external system. You can store failed message in DB, send some notification or just log message.

Sometimes you can experience growing latency of message processing inside the rule-engine. Here are the steps you can take to discover the reason for the issue:

  • Check if there are timeouts in Rule Engine Statistics Dashboard. Timeouts in rule-nodes slow down the processing of the queue and can lead to latency.

  • Check CPU usage for the following services:
    • ThingsBoard services (tb-nodes, tb-rule-engine and tb-core nodes, transport nodes). High CPU load on some services means that you need to scale up that part of the system.
    • PostgreSQL and pgpool (if you are in high-availability mode). High load on Postgres can lead to slow processing of all Postgres-related rule-nodes (saving attributes, reading attributes etc), and the system in general.
    • Cassandra (if you are using Cassandra as storage for timeseries data). High load on Cassandra can lead to slow processing of all Cassandra-related rule-nodes (saving timeseries etc).
    • Queue. Regardless of the queue type, make sure that it always has enough resources.
  • Check consumer-group lag (if you are using Kafka as queue).

  • Enable Message Pack Processing Log. It will allow you to see the name of the slowest rule-node.

  • Separate your use-cases by different queues. If some group of your devices should be processed separately from other devices, you should configure the separate rule-engine queue for this group. Also, you can just separate messages based on some logic to different queues inside of the Root rule-engine. By doing this you guaranty that slow processing of one use-case will not affect the processing of the other use-case.

Troubleshooting instruments and tips

Rule Engine Statistics Dashboard

You can see if there are any Failures, Timeouts or Exceptions during the processing of your rule-chain. More detailed information you can find here.

Consumer group message lag for Kafka Queue

Note: This method can be used only if Kafka is selected as a queue.

With this log you can identify if there’s some issue with processing of your messages (since Queue is used for all messaging inside the system you can analyze not only rule-engine queues but also transport, core etc). For more detailed information about troubleshooting rule-engine processing using consumer-group lag click here.

CPU/Memory Usage

Sometimes the problem is that you don’t have enough resources for some service. You can view CPU and Memory usage by logging into your server/container/pod and executing top linux command.

For the more convenient monitoring it is better to have configured Prometheus and Grafana.

If you see that some services sometimes use 100% of the CPU, you should either scale the service horizontally by creating new nodes in cluster or scale it vertically by increasing the total amount of CPU.

Message Pack Processing Log

You can enable logging of the slowest and most frequently called rule-nodes. To do this you need to update your logging configuration with the following logger:

1
<logger name="org.thingsboard.server.service.queue.TbMsgPackProcessingContext" level="DEBUG" />

After this you can find the following messages in your logs:

1
2
3
4
5
6
7
8
9
2021-03-24 17:01:21,023 [tb-rule-engine-consumer-24-thread-3] DEBUG o.t.s.s.q.TbMsgPackProcessingContext - Top Rule Nodes by max execution time:
2021-03-24 17:01:21,024 [tb-rule-engine-consumer-24-thread-3] DEBUG o.t.s.s.q.TbMsgPackProcessingContext - [Main][3f740670-8cc0-11eb-bcd9-d343878c0c7f] max execution time: 1102. [RuleChain: Thermostat|RuleNode: Device Profile Node(3f740670-8cc0-11eb-bcd9-d343878c0c7f)]
2021-03-24 17:01:21,024 [tb-rule-engine-consumer-24-thread-3] DEBUG o.t.s.s.q.TbMsgPackProcessingContext - [Main][3f6debf0-8cc0-11eb-bcd9-d343878c0c7f] max execution time: 1. [RuleChain: Thermostat|RuleNode: Message Type Switch(3f6debf0-8cc0-11eb-bcd9-d343878c0c7f)]
2021-03-24 17:01:21,024 [tb-rule-engine-consumer-24-thread-3] INFO  o.t.s.s.q.TbMsgPackProcessingContext - Top Rule Nodes by avg execution time:
2021-03-24 17:01:21,024 [tb-rule-engine-consumer-24-thread-3] INFO  o.t.s.s.q.TbMsgPackProcessingContext - [Main][3f740670-8cc0-11eb-bcd9-d343878c0c7f] avg execution time: 604.0. [RuleChain: Thermostat|RuleNode: Device Profile Node(3f740670-8cc0-11eb-bcd9-d343878c0c7f)]
2021-03-24 17:01:21,025 [tb-rule-engine-consumer-24-thread-3] INFO  o.t.s.s.q.TbMsgPackProcessingContext - [Main][3f6debf0-8cc0-11eb-bcd9-d343878c0c7f] avg execution time: 1.0. [RuleChain: Thermostat|RuleNode: Message Type Switch(3f6debf0-8cc0-11eb-bcd9-d343878c0c7f)]
2021-03-24 17:01:21,025 [tb-rule-engine-consumer-24-thread-3] INFO  o.t.s.s.q.TbMsgPackProcessingContext - Top Rule Nodes by execution count:
2021-03-24 17:01:21,025 [tb-rule-engine-consumer-24-thread-3] INFO  o.t.s.s.q.TbMsgPackProcessingContext - [Main][3f740670-8cc0-11eb-bcd9-d343878c0c7f] execution count: 2. [RuleChain: Thermostat|RuleNode: Device Profile Node(3f740670-8cc0-11eb-bcd9-d343878c0c7f)]
2021-03-24 17:01:21,028 [tb-rule-engine-consumer-24-thread-3] INFO  o.t.s.s.q.TbMsgPackProcessingContext - [Main][3f6debf0-8cc0-11eb-bcd9-d343878c0c7f] execution count: 1. [RuleChain: Thermostat|RuleNode: Message Type Switch(3f6debf0-8cc0-11eb-bcd9-d343878c0c7f)]

Clearing Redis Cache

Note: This can be used only if Redis is selected as a cache.

It is possible that the data inside the cache somehow got corrupted. Regardless of the reason, it is always safe to clear cache, ThingsBoard will just refill it at the runtime. To clear Redis cache you need to log into the server/container/pod with Redis on it and call redis-cli FLUSHALL command. To clear the cache in Redis Sentinel mode, access the master container and execute the cache-clearing command.

So if you are struggling with identifying the reason of some problem, you can safely clear Redis cache to make sure it isn’t the reason of the issue.

Logs

Read logs

Regardless of the deployment type, ThingsBoard logs are stored on the same server/container as ThingsBoard Server/Node itself in the following directory:

1
/var/log/thingsboard

Different deployment tools provide different ways to view logs:

View last logs in runtime:

1
tail -f /var/log/thingsboard/thingsboard.log

You can use grep command to show only the output with desired string in it. For example you can use the following command in order to check if there are any errors on the backend side:

1
cat /var/log/thingsboard/thingsboard.log | grep ERROR

View last logs in runtime:

1
docker compose logs -f tb-core1 tb-core2 tb-rule-engine1 tb-rule-engine2
Doc info icon

If you still rely on Docker Compose as docker-compose (with a hyphen) execute next command:

docker-compose logs -f tb-core1 tb-core2 tb-rule-engine1 tb-rule-engine2

If you suspect the issue is related only to rule-engine, you can filter and view only the rule-engine logs:

1
docker compose logs -f tb-rule-engine1 tb-rule-engine2
Doc info icon

If you still rely on Docker Compose as docker-compose (with a hyphen) execute next command:

docker-compose logs -f tb-rule-engine1 tb-rule-engine2

You can use grep command to show only the output with desired string in it. For example you can use the following command in order to check if there are any errors on the backend side:

1
docker compose logs tb-core1 tb-core2 tb-rule-engine1 tb-rule-engine2 | grep ERROR
Doc info icon

If you still rely on Docker Compose as docker-compose (with a hyphen) execute next command:

docker-compose logs tb-core1 tb-core2 tb-rule-engine1 tb-rule-engine2 | grep ERROR

Tip: you can redirect logs to file and then analyze with any text editor:

1
docker compose logs -f tb-rule-engine1 tb-rule-engine2 > rule-engine.log
Doc info icon

If you still rely on Docker Compose as docker-compose (with a hyphen) execute next command:

docker-compose logs -f tb-rule-engine1 tb-rule-engine2 > rule-engine.log

Note: you can always log into the ThingsBoard container and view logs there:

1
2
docker ps
docker exec -it NAME_OF_THE_CONTAINER bash

View all pods of the cluster:

1
kubectl get pods

View last logs for the desired pod:

1
kubectl logs -f POD_NAME

To view ThingsBoard node logs use command:

1
kubectl logs -f tb-node-0

You can use grep command to show only the output with desired string in it. For example you can use the following command in order to check if there are any errors on the backend side:

1
kubectl logs -f tb-node-0 | grep ERROR

If you have multiple nodes you could redirect logs from all nodes to files on you machine and then analyze them:

1
2
kubectl logs -f tb-node-0 > tb-node-0.log
kubectl logs -f tb-node-1 > tb-node-1.log

Note: you can always log into the ThingsBoard container and view logs there:

1
2
kubectl exec -it tb-node-0 -- bash
cat /var/log/thingsboard/tb-node-0/thingsboard.log

Enable certain logs

ThingsBoard provides the ability to enable/disable logging for certain parts of the system depending on what information do you need for troubleshooting.

You can do this by modifying logback.xml file. As logs itself, it is stored on the same server/container as ThingsBoard Server/Node in the following directory:

1
/usr/share/thingsboard/conf

Here’s an example of the logback.xml configuration:

1
2
3
4
5
6
7
8
9
10
11
12
13
14
15
16
17
18
19
20
21
22
23
24
25
26
<!DOCTYPE configuration>
<configuration scan="true" scanPeriod="10 seconds">

    <appender name="fileLogAppender"
              class="ch.qos.logback.core.rolling.RollingFileAppender">
        <file>/var/log/thingsboard/thingsboard.log</file>
        <rollingPolicy
                class="ch.qos.logback.core.rolling.SizeAndTimeBasedRollingPolicy">
            <fileNamePattern>/var/log/thingsboard/thingsboard.%d{yyyy-MM-dd}.%i.log</fileNamePattern>
            <maxFileSize>100MB</maxFileSize>
            <maxHistory>30</maxHistory>
            <totalSizeCap>3GB</totalSizeCap>
        </rollingPolicy>
        <encoder>
            <pattern>%d{ISO8601} [%thread] %-5level %logger{36} - %msg%n</pattern>
        </encoder>
    </appender>

    <logger name="org.thingsboard.server" level="INFO" />
    <logger name="org.thingsboard.js.api" level="TRACE" />
    <logger name="com.microsoft.azure.servicebus.primitives.CoreMessageReceiver" level="OFF" />

    <root level="INFO">
        <appender-ref ref="fileLogAppender"/>
    </root>
</configuration>

The most useful for the troubleshooting parts of the config files are loggers. They allow you to enable/disable logging for the certain class or group of classes. In the example above the default logging level is INFO (it means that logs will contain only general information, warnings and errors), but for the package org.thingsboard.js.api we enabled the most detailed level of logging. There’s also a possibility to completely disable logs for some part of the system, in the example above we did it to com.microsoft.azure.servicebus.primitives.CoreMessageReceiver class using OFF log-level.

To enable/disable logging for some part of the system you need to add proper </logger> configuration and wait up to 10 seconds.

Different deployment tools provide different ways to update logs:

For standalone deployment you need to update /usr/share/thingsboard/conf/logback.xml in order to change logging configuration.

For docker-compose deployment we are mapping /config folder to your local system (./tb-node/conf folder). So in order to change logging configuration you need to update ./tb-node/conf/logback.xml file.

For kubernetes deployment we are using ConfigMap kubernetes entity to provide tb-nodes with logback configuration. So in order to update logback.xml you need to do the following:

1
2
edit common/tb-node-configmap.yml
kubectl apply -f common/tb-node-configmap.yml

After 10 seconds the changes should be applied to logging configuration.

Metrics

You may enable prometheus metrics by setting environment variables METRICS_ENABLED to value true and METRICS_ENDPOINTS_EXPOSE to value prometheus in the configuration file. If you are running ThingsBoard as microservices with separate services for MQTT and COAP transport, you also need to set environment variables WEB_APPLICATION_ENABLE to value true, WEB_APPLICATION_TYPE to value servlet and HTTP_BIND_PORT to value 8081 for MQTT and COAP services in order to enable web-server with Prometheus metrics.

These metrics are exposed at the path: https://<yourhostname>/actuator/prometheus which can be scraped by prometheus (No authentication required).

Prometheus metrics

Some internal state metrics can be exposed by the Spring Actuator using Prometheus.

Here’s the list of metrics ThingsBoard pushes to Prometheus.

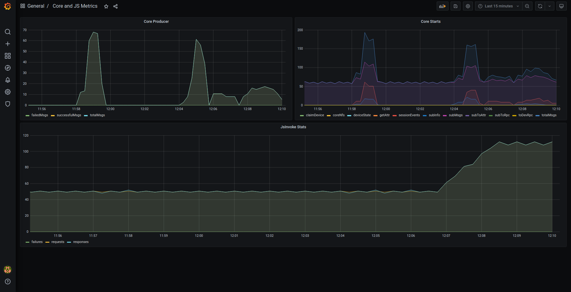
tb-node metrics

  • attributes_queue_${index_of_queue} (statsNames - totalMsgs, failedMsgs, successfulMsgs): stats about writing attributes to the database. Note that there are several queues (threads) for persisting attributes in order to reach maximum performance.
  • ruleEngine_${name_of_queue} (statsNames - totalMsgs, failedMsgs, successfulMsgs, tmpFailed, failedIterations, successfulIterations, timeoutMsgs, tmpTimeout): stats about processing of the messages inside of the Rule Engine. They are persisted for each queue (e.g. Main, HighPriority, SequentialByOriginator etc). Some stats descriptions:
    • tmpFailed: number of messages that failed and got reprocessed later
    • tmpTimeout: number of messages that timed out and got reprocessed later
    • timeoutMsgs: number of messages that timed out and were discarded afterwards
    • failedIterations: iterations of processing messages pack where at least one message wasn’t processed successfully
  • ruleEngine_${name_of_queue}_seconds (for each present tenantId): stats about the time message processing took for different queues.
  • core (statsNames - totalMsgs, toDevRpc, coreNfs, sessionEvents, subInfo, subToAttr, subToRpc, deviceState, getAttr, claimDevice, subMsgs): stats about processing of the internal system messages. Some stats descriptions:
    • toDevRpc: number of processed RPC responses from Transport services
    • sessionEvents: number of session events from Transport services
    • subInfo: number of subscription infos from Transport services
    • subToAttr: number of subscribes to attribute updates from Transport services
    • subToRpc: number of subscribes to RPC from Transport services
    • getAttr: number of ‘get attributes’ requests from Transport services
    • claimDevice: number of Device claims from Transport services
    • deviceState: number of processed changes to Device State
    • subMsgs: number of processed subscriptions
    • coreNfs: number of processed specific ‘system’ messages
  • jsInvoke (statsNames - requests, responses, failures): stats about total, successful and failed requests to the JS executors
  • attributes_cache (results - hit, miss): stats about how much attribute requests went to the cache

transport metrics

  • transport (statsNames - totalMsgs, failedMsgs, successfulMsgs): stats about requests received by Transport from TB nodes
  • ruleEngine_producer (statsNames - totalMsgs, failedMsgs, successfulMsgs): stats about pushing messages from Transport to the Rule Engine.
  • core_producer (statsNames - totalMsgs, failedMsgs, successfulMsgs): stats about pushing messages from Transport to the TB node Device actor.
  • transport_producer (statsNames - totalMsgs, failedMsgs, successfulMsgs): stats about requests from Transport to the TB.

Some metrics depends on the type of the database you are using to persist timeseries data.

PostgreSQL-specific metrics

  • ts_latest_queue_${index_of_queue} (statsNames - totalMsgs, failedMsgs, successfulMsgs): stats about writing latest telemetry to the database. Note that there are several queues (threads) in order to reach maximum performance.
  • ts_queue_${index_of_queue} (statsNames - totalMsgs, failedMsgs, successfulMsgs): stats about writing telemetry to the database. Note that there are several queues (threads) in order to reach maximum performance.

Cassandra-specific metrics

  • rateExecutor_currBuffer: number of messages that are currently being persisted inside the Cassandra.
  • rateExecutor_tenant (for each present tenantId): number of requests that got rate-limited
  • rateExecutor (statsNames - totalAdded, totalRejected, totalLaunched, totalReleased, totalFailed, totalExpired, totalRateLimited) Stats descriptions:
    • totalAdded: number messages that were submitted for persisting
    • totalRejected: number messages that were rejected while trying to submit for persisting
    • totalLaunched: number messages sent to the Cassandra
    • totalReleased: number successfully persisted messages
    • totalFailed: number of messages that were not persisted
    • totalExpired: number of expired messages that were not sent to the Cassandra
    • totalRateLimited: number of messages that were not processed because of the Tenant’s rate-limits

Grafana Dashboards

You can import preconfigured Grafana dashboards from here. Note: Depending on the cluster configuration you may need to make changes to the dashboards.

Also, you can view Grafana dashboards after deploying ThingsBoards docker-compose cluster configuration (for more information please follow this guide). Make sure that MONITORING_ENABLED environment variable is set to true. After deployment, you will be able to reach Prometheus at http://localhost:9090 and Grafana at http://localhost:3000 (default login is admin and password foobar).

Here’s screenshots of default preconfigured Grafana dashboards:

OAuth2

Sometimes after configuring OAuth you can not see the button for logging in with OAuth provider. This happens when “Domain name” and “Redirect URI Template” contain faulty values, they need to be the same you use for accessing your ThingsBoard web page.

Example:

Base URL Domain name Redirect URI Template
http://mycompany.com:8080 mycompany.com:8080 http://mycompany.com:8080/login/oauth2/code
https://mycompany.com mycompany.com https://mycompany.com/login/oauth2/code

Base URL in “HOME” section should not contain “/” or other characters.

Go to your ThingsBoard as a System Administrator. Check the General Settings -> Base URL should not contain “/” at the end (e.g. “https:// mycompany.com ” instead of “https://mycompany.com/”).

For OAuth2 configuration click here.

Getting help

If your problem isn’t answered by any of the guides above, feel free to contact ThingsBoard team.

Contact us